Delegating center





What is delegating?

Delegating is basically like extention to staking. Delegation allows the validator node to use your staked CELLs
(delegation) to secure the network and earn rewards. These rewards are then distributed between delegator (You)
and the node runner (Quantum Bull) according to pre-delegation set agreement.


Why delegate to Quantum Bull?

We started our first node well before Cellframe had it's mainnet launched. During these years
we have gathered decent amount of experience under our belt and we can now let you, our customer, benefit from it.
We also understand that while your coins are delegated into our servers, you don't just want to
passively wait for rewards. With our delegation program, you get your own
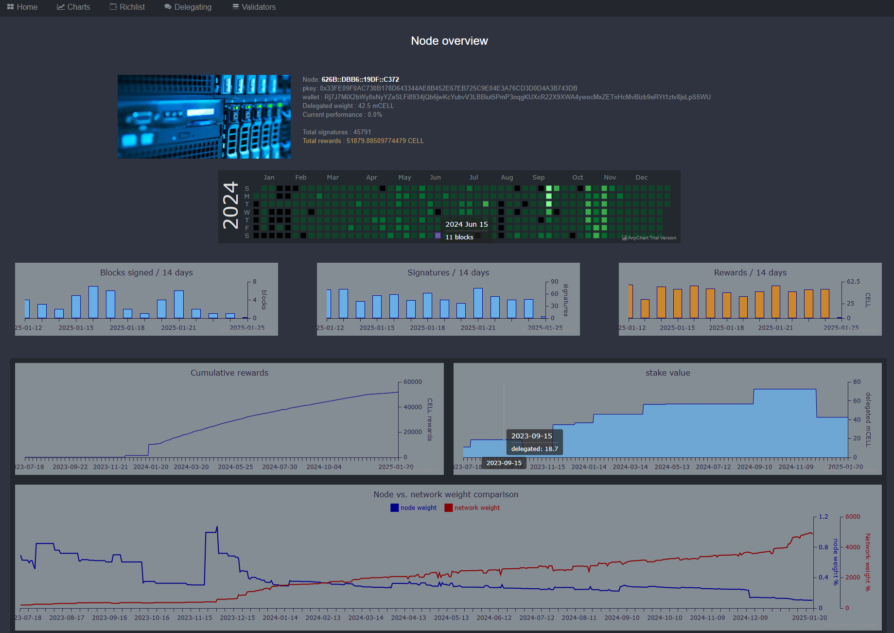
private masternode page
where you can monitor your nodes progress and efficiency. (see example below)



Is it safe?

Yes! Your coins will never leave your wallet. They're just "ear marked" to the validator node. Once you
decide to stop delegating, you can do so at any time and your coins are back in your use.


Why delegate?

Running a validator node is not for everybody. You need some technical skills, dedicated server, fast internet connection and
a static IP address. Frequent system monitoring and sofware updates are also required to keep things rolling smooth.

Validators are very much needed though. They are like the basic foundation of the entire network. For this reason they are
rewarded with block validating fee and reward. By delegating your coins, you help to secure the Proof of Stake network
and receive rewards, just like running a node.


How to delegate?

First you need >10.000 CELL coins staked. You also need to download the latest version
of the Cellframe dashboard and keep it running for few hours until it is fully synced to the network.

In the meanwhile, please contact us in
Telegram @Tradernoob76 for more information.
We will prepare your masternode and send you 1 command
you need to write into the dashboard console.
...




© Telegram @Tradernoob76 http://www.quantumbull.net